技术栈
Python3.7 + Vue
前端github地址:
https://github.com/bigbaser/Tcloud
后端github地址:
https://github.com/bigbaser/TcloudServer
体验地址:
http://tcloud-demo.innotechx.com/#/login (账号:admin 密码:123456)
Tcloud(Test Cloud)致力于打造云测平台,测试数据上云,移动终端云(云真机)。统一定制化的流程系统,管理执行者工作效率,任务到期提醒,方便快捷查看“我的”相关任务,使需求->开发->测试->验收->发布更高效。
目前使用的需求,issue管理工具非常之多,如jira,tapd,禅道等,商业软件的复杂度使用起来并没有所谓的那么方便,并且与公司的部分业务不太契合,因此自研Tcloud就成了趋势。
公司业务线多,一个测试可能同时承担几个项目的测试任务,Tcloud可同时统计人员在不同项目下的工作量,通过平台化的记录,统计工作产出
初创业务项目还在为没有移动设备或机型不全而纠结,面临有限的经费和高昂的移动开发设备窘境,云真机上线了
定制化项目产研流程,统计需求提出到上线各个环节的耗时,提高工程效率
云真机平台的开发,让测试机更高效的被使用,当测试机器不在使用的时候,会作为共享机供给开发作为调试机
在日常测试工作中,提测流程混乱,流程不清晰,测试过程中出现的问题无法统计,因此流程系统应运而生
流程系统包含发布系统,自动化集成,告警通知,邮件通知等功能
有了流程系统后,可直观看到流程的报表,流程资源,以及每个阶段的平均耗时,还有流程被打回或者异常终止的原因。
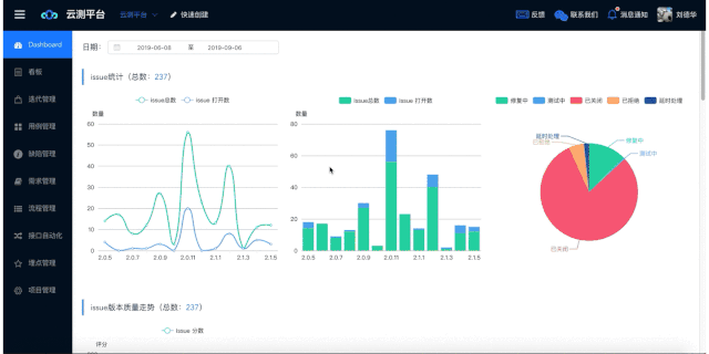
展示根据时间区间统计每个版本的issue数量,新增数量,打开数量的统计报表;
展示bug状态分布饼状图;
根据SOD算法,展示版本质量走势;
展示每个版本需求数量的统计报表;
展示每个版本任务数量的统计报表;
展示测试团队时间段内新增case和issue的统计报表;
根据版本号查询缺陷和需求相关的看板,通过类teambition风格的展示,让人和容易接受,抽屉式的详情展示,让你的操作游刃有余。
友好的“我的问题”和“最近更新”入口能快速定位到目标,大大提高了工程效率。
迭代管理模块,集成了迭代版本的管理,任务管理,缺陷管理,需求管理,其中任务包括多种类别。
任务可选择相应的测试用例,点击任务名可查看相应的任务报告以及用例执行情况。
缺陷的增删改查,并且做了针对相应角色的控制。
需求可对应迭代版本添加,需求价值能直观看出。
支持二级目录的用例管理,用例可根据“步骤”“预期”傻瓜式创建
在迭代管理中已经初步看到了缺陷和需求的功能和界面展示,两个大的模块是使用比较频繁的,因此单独列出来,迭代管理中的缺陷和需求,更加匹配迭代版本,满足不一样的用户群
当前自动化开源工具满天飞的情况下,为了满足业务需求,让全民自动化起来,将接口自动化平台化,让更多的人能接触到自动化
基于https://github.com/pencil1/ApiTestWeb ,在httprunner的基础上做了二次开发,展示效果如下
在团队迅猛扩张时,每到月末统计工作产出的时候,就比较头疼,测试工程师的日常产出又无法一行一列的描述的清楚,因此通过平台化的记录下来,创建的bug,新增的用例等信息都能很明白的记录,也算作是一个日常工作的参考。
项目管理员可以新增,删除人员,重置密码,修改昵称,修改人员角色
支持新增修改角色,赋予角色指定权限
Kong是一个基于Nginx的云原生,高效,可扩展的分布式 API 网关
Grafana是一个跨平台的开源的度量分析和可视化工具,可以通过将采集的数据查询然后可视化的展示,并及时通知。
显示各个服务的RPS,Request Time,Upstream Time,网关转发时间等
npm install
修改config/dev.env.js
BASE_URL: '"http://tcloud-demo.ywopt.com"'
npm run dev
后端python环境使用pipenv管理,根据apidoc规范书写接口文档,supervisor管理服务进程,docker-compose启动KONG,prometheus和grafana
后续将详细介绍平台的搭建和开发历程,如果项目对你有所帮助或启发,希望能在GitHub点个Star,感谢阅读!