10 月 18 日 .bit 将开放 4-9 位剩余 40% 账号注册,加上 DigitDAO 的数字账号注册费全返提案已通过,届时无论是抢注、抄底,竞争势必会非常激烈。
利用好 SEEKDID 这个工具网站可以为抢注、发掘靓号提供极大的方便,帮你快人一步得到自己心仪的 DID 账号。
SEEKDID 官网:seekdid.com
SEEKDID 是 .bit 重要的生态合作伙伴,7 月份上线以来得到了社区用户的一致好评。它在 .bit 链上数据监测、靓号注册、二级市场交易数据聚合、账号管理等方面有着非常强大的应用功能。
下面为大家介绍下网站的主要功能,希望能帮助大家更快上手这个优秀的实用工具。
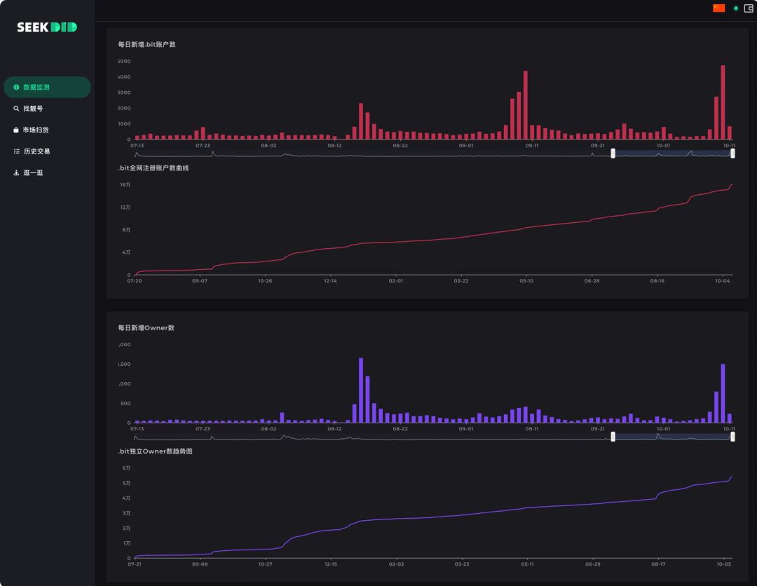
数据监测页面上半部分主要是 .bit 的实时链上数据监测,这里可以第一时间看到关于 .bit 的所有注册、铸造、上架、出价以及成交数据信息。
交易数据监测
24小时成交数据
注册与铸造数据
在二级市场数据方面,目前 SEEKDID 聚合了 Opensea、element、DID Top 三个平台的交易数据,虽然二级市场使用货币有所不同(DIDTop 使用 Nervos 的 CKB 代币),但 SEEKDID 在这里有加上实时换算的 U 价,这样交易的价格会更加一目了然,小细节非常体贴。
二级交易数据
数据监测页面下半部分主要是历史注册数据,这里可以非常直观的看到包括账号注册、独立地址的每日增长数量以及历史的增长趋势。
注册数据监测
账号注册查询肯定是许多朋友非常关注的功能,在“找靓号”页面用户不仅可以通过输入自己的词表、导入整段文章来进行热词批量查询,还可以通过 SEEKDID 提供的热门合集来进行快速注册及二级市场购买,可以说自由度非常高,也非常实用。
SEEKDID 在页面顶部这里提供了一个非常方便的热门合集模块,可以实时查看热门合集注册进度、快速查找出热门数字、单词、emoji 的注册情况。
鼠标移至进度条末尾数字上可以显示该分类注册状态详情。
点击进度条灰色部分可以直接显示分类下可注册账号。
点击账号右侧绿色注册按钮即可立即进行注册跳转。
点击进度条彩色部分可以直接显示分类下已注册的在售账号。
注意,这里列出的分类下在售账号由于处在不同交易市场,购买方式和结算货币是不同的(注意市场 logo ),点击右侧购买按钮会直接跳转至相应销售页面。
如果有自己的词表,也可以在中间的输入框里批量输入查询,支持逗号(半角)、空格、换行的方式进行逐个区分,注意批量查询数量不可超过 1000 个,右下角会有当前数量提示,超过数量不可查询。
同时这里支持直接复制整段文字进行单词查询,十分方便。
查询完毕可以再使用此处的筛选工具进行筛选过滤。
可以说 SEEKDID 的“找靓号”功能十分强大,兼顾了便捷性与自由度,无论新人老鸟,用好的话都可以更快找到自己心仪的靓号。
这里还需要重点提醒一下,SEEKDID 已经是 DigitDAO 成员,DigitDAO 为纯数字 .bit 账户返还注册费的提案正式通过以后,在 23 年 1 月 1 日前使用 seekdid.bit 作为邀请人注册纯数字账号将返还邀请佣金、渠道佣金之外的所有注册费!
市场扫货功能聚合了 Opensea、element、DIDTop(Nervos公链)三个平台的市场交易数据,目前只有 SEEKDID 同时汇聚了以太坊及 Nervos 两条公链上的二级交易数据,对于喜欢“淘宝”的玩家来说简直不要太方便!
注意:在用 SEEKDID 扫货时可以多留意来自 DIDTop 上的挂单,常常会有惊喜!
顶部“智能推荐”分类会根据特定规则为用户推送部分在售账号。
主要的筛选功能是在右侧筛选面板内实现,点击右侧“筛选”按钮可以唤出筛选面板,在此处我们可以对账号状态、上架市场、价格区间、账号长度以及账号类型进行选择,之后点击下方确认按钮进行筛选。
筛选结果出来后,我们可以通过下图蓝色区域内的排序功能为筛选结果进行排序,可以从卖家挂单价、买家出价、到期时间等不同维度进排序。
我们还可以通过下图红色区域内的过滤框对查询结果进行关键字过滤。
账号信息这边主要分 5 个区域,分别是账号名称、到期时间、上架市场、挂单价格、当前最高出价。
这里需要注意的是,由于 .bit 的底层机制,允许为任意账号进行续费,所以这里都会有一个续费的按钮存在,点击可以在跳转页面为该账号进行续费操作。
在这个页面可以追溯任意账号、地址的所有链上交互动作,包括成交、上架、报价、转移、铸造等等。
这边有几个比较实用的使用场景:
历史成交数据
① 成交数据监测:单击“成交”标签可以查询时间由近及远的所有成交信息。
② 上架数据监测:单击“上架”标签可以查询时间由近及远的所有账号上架信息。
③ 报价数据监测:单击“报价”标签可以查询时间由近及远的所有账号报价信息。
以上三点可以帮助你更好的掌握当前市场行情、买单情况,通过数据可以把握市场情绪,同时时常关注上架信息可以第一时间发现高性价比账号,第一时间“捡漏”。
① 账号历史动态:输入框内填写账号,如输入 8888.bit,可以查询该账号相关所有历史链上交互信息。
② 合集账号动态:输入框内填写比如 AABB,Word4L 等合集分类标签,或直接点击页面内账号下方标签卡,都可以查询该分类下的所有账号的历史链上交互信息。
③ 钱包地址动态:输入框内填写完整钱包地址或者通过点击页面内其他地址链接,都可以对该地址下所有.bit账号的链上交互信息进行历史数据追溯。
通过这些链上交互数据大家可以追溯感兴趣的账号历史成交、转手信息;监测一个合集分类的上架挂单数据;或是追踪某一大户的最新交互动态等等。
充分利用好这些多链聚合数据可以对行情走势、市场情绪等进行自己的分析判断,进而更好的调整应对策略。
“逛一逛”顾名思义,可以随便逛逛,看看强庄的仓位、欣赏欣赏大佬的靓号。此外还可以对自己地址下的账号进行一些仓位盘点与辅助管理,很多场景下比官网的账号管理还要好用一些。
逛一逛
在输入框内输入任意账号可以查看该账号地址下的所有 .bit 持仓,同时右侧的统计区域可以按账号的位数、状态(挂单、过期等)进行直观的分类,点击还可以对分类、状态进行快速过滤。
左侧单击分享图标可以为当前地址生成一个持仓排名分享链接,可以选择下载图片、复制链接或是链接跳转到 Twitter 进行分享。
在账号列表区域默认会把到期时间最短的账号排在前列,这样用户可以时刻注意账户到期情况。同时也有筛选模组与模糊过滤输入框,可以帮助用户精细化过滤账号、快速定位账号。
SEEKDID 的主要功能介绍至此。
工欲善其事,必先利其器,无论你是初次接触 .bit 的小白还是想要在 10.18 大展拳脚的强庄,熟练使用 SEEKDID 在未来都会是.bit玩家的必备技能。
相信 SEEKDID 作为生态合作伙伴也会随着 .bit 项目一同成长,也期待 SEEKDID 在将来能为广大 .bit 用户带来更多,更好的高级功能体验。
(完)
往期回顾