序言
作为一名电粉或是数码极客,最不能缺少的莫过于一款高精度、多功能、全兼容的USB测试仪了。专注于充电领域的ChargerLab已开发出多款专业的USB测试仪表,包括FL001、FL001S、FL001C、KM001、KM001C、KT001。其中飞龙系列中的FL001S为三代新品,在前代飞龙的基础上做了诸多改进,功能更强,因而冠以代号“超级飞龙”。
一、外观设计更佳
相较于前代产品,三代 POWER-Z FL001 SUPER表在外观上做了不少改进。最为直观的就是前后面板由覆铜玻纤板替换成了铝合金,色调延续飞龙系列的蓝色系,但是颜色趋浅,由原来的宝蓝改为湖蓝。表面处理工艺采用铝合金常见的阳极氧化着色,由于是金属基底,表面色泽在不同角度下可呈现更为丰富的色彩变化。POWER-Z Logo及屏幕框线依然采用经典的白蓝配色,清新简洁。屏幕与前代一致,1.44“ TFT LCD屏,因此整体外观尺寸未变,长度约为79mm,宽度约为34mm,厚度约11mm。
前后铝合金面板切割为CNC铣切工艺,边缘平整;铝合金面板也有足够的厚度,比不锈钢面板更轻却不失坚固和耐用性。
背板印字和布局与前代相同,湖蓝色和白色字体配合更加美观。在 PC-Link 模式(外部供电模式)下,POWER-Z FL001 SUPER表支持 0-24V 电压范围,日常支持 3.8-24V 电压范围;电流范围 0-5A,最大可承受120W负载测试。POWER-Z FL001 SUPER表共有5个IO接口,分别为:输入USB-A、Type-C各一;输出USB-A、Type-C各一;一个PC-Link接口(Micro口)。操作互动通过一个三向波轮按键实现,比较特别的是该表还配置了一张TF卡,猜测可能用于数据存储。
POWER-Z FL001 SUPER 输入端有两个,前端是目前应用最广的 USB-A 型插头,在 USB-A 还未退出历史舞台的今天,A口的保留让仪表更具实用性。POWER-Z FL001 SUPER 在这一代选用了V+V-触点加宽型公头,可很好的增强过流能力。
同样的在末端的USB-A输出母座也采用了V+V-触点加宽型配件。
所有的元器件都布局在中间的PCB上,与上下铝合金面板以铜柱连接并用不锈钢螺丝紧固,结构十分牢固。在表的下沿从左至右分别是Type-C输入、TF卡槽和三向波轮按键。
上沿则是Type-C输出及Micro USB规格的PC Link端口。
二、功能改进更强
POWER-Z FL001 SUPER 以分屏方式切换功能界面,每一屏对应一项功能,共计有12屏。下面对主要功能进行解析、体验。
1、高精度电压电流测试
这是多功能USB测试仪的最基础功能,也是最实用的功能之一。它能实时监测电压、电流值并计算对应功率值。POWER-Z FL001 SUPER 数值精确到小数点后5位,足以满足日常检测需求。在电压、电流、功率显示界面,三项数据横向三行排列,以黄、蓝、紫色分别显示,直观、清晰。
波轮向右波动,可切换显示方式为黑白显示,三项数据排列方式相同,数值变为暗光白色;此模式适合夜间实时监测使用,光线柔和不刺眼。
电粉在对充电头或者移动电源进行测试时,往往希望获得更多的电气参数,那么多信息显示方式就可以满足你的要求。在这种显示方式下,除了同等位数的电压、电流、功率显示之外,还有MCU温度、快充协议类型及D+ D-电压信息。由此可以直观的知道目前握手的充电协议,对于充电周边设备测试有重要的参考意义。
歪着脑袋看表曾经是电粉里的一个笑话,短按波轮让显示屏在四个方向旋转是飞龙表首创的功能,该功能同样的在新代表中得以保持。
2、高速率电压电流波动曲线
通过高速率的对实时电压电流数值进行采集并绘制曲线,能以图形方式反映充电过程中电压电流的微小波动,从而判断供电设备稳定性或充电状态变化情况。
3、快充协议测试
这项功能在圈内也称之为“快充协议嗅探”,是测试供电设备支持快充协议种类最快速的方法。POWER-Z FL001 SUPER 支持PD、Apple、QC、FCP、SCP、AFC等主流快充协议的嗅探。值得强调的是,超级飞龙还支持MTK-PE协议嗅探,由于MTK-PE协议的特殊性,嗅探需要加载负载,普通USB测试仪几乎都不支持PE嗅探功能(除多功能电子负载外)。基于此,POWER-Z FL001 SUPER 内置负载,解决了MTK-PE协议嗅探问题,成为同类便携USB测试仪中首款支持MTK-PE协议嗅探的仪表。
4、快速线阻测试
说到MTK-PE协议嗅探,得再说说 POWER-Z FL001 SUPER 内置负载另一项便捷功能:快速线阻测试。由于内置了负载,原本复杂的线阻测试变得十分的快捷简单,仅仅只需要三个步骤:1、A端接入供电;2、被测C-C(或A-C)线在IN、OUT端接成环路;3、按OK键,就完成了被测线缆的线阻测试,非常方便。
这是对某款C-C线缆的线阻实测数据,线阻是线缆品质的一个重要指标。 POWER-Z FL001 SUPER 对 C-C 和 A-C 线缆线阻的快速测试功能,无疑是电粉或极客们的又一利器。
5、离线测容功能
移动电源或数码设备内置电池容量也是电粉关心的重要数据之一,POWER-Z FL001 SUPER 支持离线容量测试功能,且离线数据可记录32组。无论是放电还是充电状态,接入恒流负载(负载设定好恒流值),在离线测试界面短按OK键,左下角离线数据两位序号变黄色时,左右选择记录组序号,再按OK键即开始离线记录;此时记录组序号变为红色,同时右上角有间歇闪动红点指示。通过设定电流阈值,可完成充电或放电离线记录的自动停止,可以做到记录过程的无人值守,且便于一般用户上手。
6、快充协议触发功能
快充协议触发是高端USB测试仪的进阶功能之一,POWER-Z FL001 SUPER 支持PD、QC、FCP、SCP、AFC、DCP主流协议的触发,当协议名称为黄色时是备选状态,通过波动波轮进行选择,按下OK键,字体变红为触发状态。界面显示直观、操作便捷易懂。
7、PD相关功能
飞龙表是最早支持 Type-C 口的USB测试仪,其后在对PD测试的相关功能上也进行了不断的改进。POWER-Z FL001 SUPER 支持PD协议显示,即PDO报文显示,可快速测试PD电源适配器或移动电源支持的PDO,界面信息完整,包含各电压段及支持电流值显示。
POWER-Z FL001 SUPER 不仅单纯支持PDO显示,同时也支持 PD 诱骗触发功能。操作与快充协议触发相同,快捷方便。触发成功后,屏幕下方显示触发后实时电压、电流值,无需切换屏显;对于实时监测或极限负载测试十分的实用。
随着PD协议的普及,E-Mark C-C线也纷纷上市,对于E-Mark 信息获取成为鉴别线缆是否内置E-Mark芯片最直接的方法,POWER-Z FL001 SUPER 支持这一功能。
操作依然简单方便:A口供电,在 C-OUT 口接入 C-C 线缆,按下OK键,完整的E-Mark信息就显示在屏上了。图示是某款C-C 线缆实测E-Mark信息。
如果说上述功能是PD的基础测试功能,那 POWER-Z FL001 SUPER 的PD协议转换就是一个实用且高阶的功能。简言之,超级飞龙可以将QC、FCP、AFC等其它协议转换为PD,从而供电给支持PD的设备。由此,电粉们手上的各种协议的充电头可以通过超级飞龙转换,立马变成支持PD协议的充电头。
图示为实测一款QC3.0充电头通过超级飞龙转换为PD后,给联想PD移动电源供电。
也可以选择华为的FCP协议转换为PD,实测转换顺利。
8、关于设置
关于 POWER-Z FL001 SUPER 的设置,设计者提供了两种模式:普通模式和高级模式。默认为普通模式,即只开放基础设置功能,具体分为测试设置、显示设置、PD转换设置、校准设置和系统设置五个部分。普通模式可以完成诸如记录截止电流、背光设定等常规参数设置,而高级模式可以进行多项和完整的设置功能,具体可以下载 POWER-Z FL001 SUPER 说明书,本文不再累述。
9、关于上位机
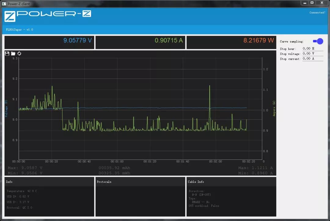
限于USB测试仪屏幕及操作方式,很多高阶功能需要连接PC,通过上位机来完成, POWER-Z FL001 SUPER 支持上位机功能,使用时需将 PC Link 口与PC连接。
上位机界面保持 POWER-Z 系列产品的一贯黑底、清新风格。主窗口为实时电压、电流值曲线;主窗口左上角分别为保存、打开、清除按键;界面右侧是曲线记录开关。主窗口下方还有D+ D-电压、握手协议、线缆信息等。目前上位机功能较为单一,期待后续的不断完善。
10、关于固件更新
POWER-Z FL001 SUPER 的固件更新采用线刷方式,其实步骤和手机线刷十分类似。按下OK按键不放,PC Link 接入PC,打开固件刷写软件,选择固件并写入即可。操作没有任何难度,哪怕是新手也可以轻松完成。
结语
POWER-Z FL001 SUPER 是飞龙表的第三代产品,无论从外观和功能上都有了很大的改进和完善。内置负载的加入是超级飞龙表的一大特色,从而实现MTK-PE协议嗅探和简便线阻测试功能。另外,PD协议转换,让其在测试仪器的基础上更增添了一层实用意义。操作界面的深入改进让各项显示和操作简单易行。综合来说,POWER-Z FL001 SUPER 超级飞龙表功能强、易操作、够实用,堪称电粉最爱、极客利器。
购买方式:点击下方小程序
POWER-Z FL001S可用于测试市面上所有手机、充电宝、充电器、以及采用USB PD Type-C笔记本、平板电脑的充电电压及电流。支持QC3.0、QC2.0、AFC、FCP、PD触发并具有协议自动检测功能。
.
.
温馨提示
充电头网
// 往 期 文 章 精 选
01. ChargerLAB POWER-Z KM001使用小技巧:一键检测E-Marker线缆
02. ChargerLAB POWER-Z KT001使用小技巧:一键检测E-Marker线缆
03. ChargerLAB POWER-Z KM001系列测试仪V1.2.1升级攻略
04. ChargerLAB POWER-Z KM001推出V1.2.1系统版本,6大功能全新升级!
05. 为USB PD倾力打造,ChargerLAB POWER-Z推出新品测试工具KM001C!
06. ChargerLAB POWER-Z登录俄罗斯,并成为iXBT推荐测工具
08. ChargerLAB推出iPhone 8快充测试工具POWER-Z
// 充电头网《爆款选品》电子杂志
01. 8月1日快充爆款选品新增:充电器11款,车充5款,充电宝3款,芯片14款
02. 8月3日无线充爆款选品新增:充电器15款,充电宝1款,方案7款
// 充电头网精选专题